Checkmk Raw
Monitoraggio open source per aziende e power-user, che offre estensibilità, flessibilità e adattabilità senza problemi o configurazioni complesse.
Scarica adesso
Software di livello enterprise con la flessibilità dell'open source
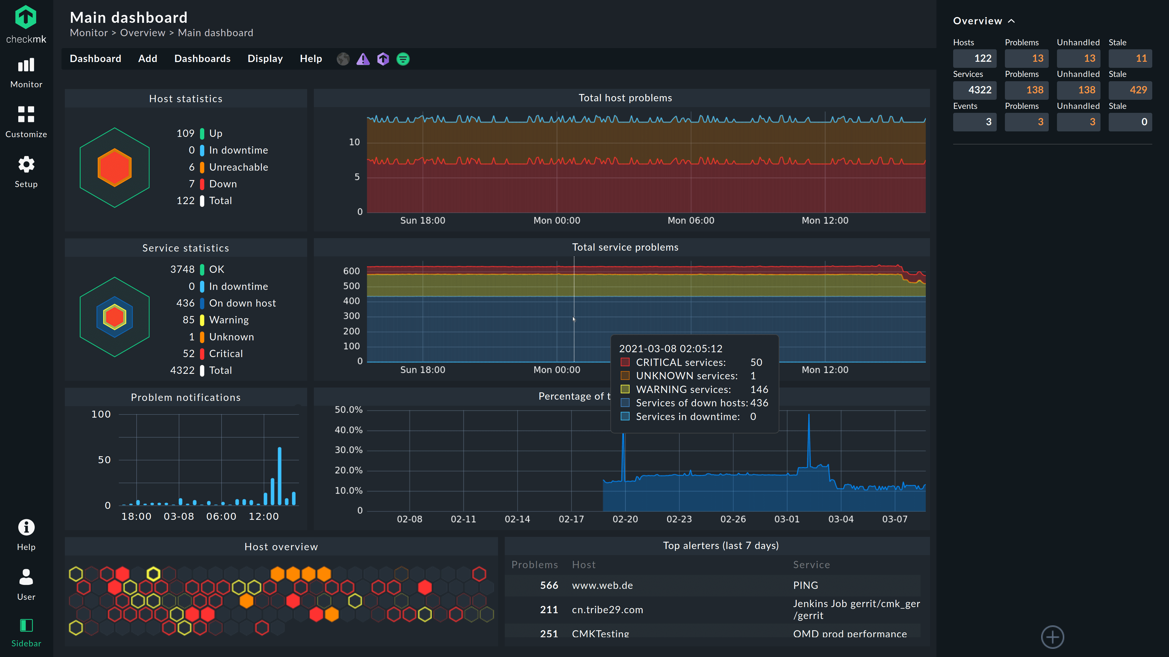
Monitora ogni cosa
Oltre il 90% della tua infrastruttura può essere monitorato in modo immediato grazie agli oltre 2.000 plug-in vendor-maintained. La comunità di Checkmk rilascia regolarmente nuovi plug-in.
Distribuzione conveniente
Checkmk viene fornito in un pacchetto integrato che consente di implementare il monitoraggio in pochi minuti, senza dover configurare database e server web.
Configurazione senza problemi
Risparmia la fatica della configurazione iniziale grazie all'individuazione e alla configurazione automatica dei plug-in e alle potenti API.
Reso possibile da una attiva comunità di utenti
Checkmk Raw è reso possibile da una attiva comunità di utenti. Sin dalla nascita di Checkmk, questa comunità ha contribuito in modi che hanno portato a una tecnologia migliore per tutti noi. Ci sono molti modi in cui puoi contribuire a Checkmk, quindi impegnati per garantire che la spina dorsale informatica del mondo rimanga forte!
Il Forum Checkmk è il nostro punto di incontro centrale. Lì, puoi trovare aiuto o iniziare ad aiutare gli altri.
Checkmk Raw, Checkmk Enterprise o Checkmk Cloud?
Consigliamo Checkmk Raw alle piccole imprese o agli hobbisti che gestiscono un laboratorio domestico. È un ottimo modo per iniziare a monitorare ed è perfetto per le piccole infrastrutture.
Per le organizzazioni in rapida crescita, con infrastrutture ed esigenze aziendali in continua evoluzione o che richiedono un'automazione avanzata, consigliamo Checkmk Enterprise o Checkmk Cloud.
Come un network ospedaliero utilizza Checkmk Raw nei container Docker
Scopri come Paracelsus Kliniken ha semplificato il proprio monitoraggio con Checkmk.